方案出台
近日,生态环境部会同有关部门和相关省(市)政府联合印发《长三角地区2019-2020年秋冬季大气污染综合治理攻坚行动方案》和《汾渭平原2019-2020年秋冬季大气污染综合治理攻坚行动方案》(以下简称《方案》)。

▲长三角地区《方案》印发实施通知

▲汾渭平原《方案》印发实施通知
《方案》聚焦影响秋冬季区域环境空气质量的主要矛盾和关键问题,根据不同地区的大气污染特征提出相应攻坚措施。

▲《煤炭清洁高效利用行动计划(2015-2020年)》
在煤炭大省,推动产业结构调整,提高清洁化利用水平渐成污染攻坚战的重要手段。从此前国家能源局发布的《煤炭清洁高效利用行动计划(2015-2020年)》中可以看出,高效环保清洁煤粉成为国家推广的重点节能技术项目。
1. 环境压力
传统的工业锅炉使用块煤作为燃料,烟尘及污染性气体排放量较大,而使用煤粉作为燃料,烟尘≤30mg/m3,二氧化硫≤100mg/m3 ,氮氧化物≤200mg/m3,低于国家排放标准,满足环保要求。
2. 成本考量
传统燃煤锅炉改造为煤粉锅炉后,煤粉燃尽率高于98%,锅炉运行热效率高于90%,比传统锅炉节能30%以上,综合运营成本降幅可达20-30%;与天然气锅炉相比,煤粉锅炉单位热值的燃料采购成本仅为天然气锅炉的三分之一左右。
前列装备选择
煤粉制备是非常重要的环节,它对成品质量、生产效率都有着重要影响。因此,磨粉机选择尤其重要。

▲LM立式磨粉机
LM立式磨粉机是一种集破碎、干燥、粉磨、分级、输送于一体的磨粉行业理想设备。同时具有工艺流程集中、占地面积小、投资少、高效、节能、环保等多项特点。

▲MTW欧版磨粉机
MTW欧版磨粉机拥有独特气密封装置,有效防止“跑粗粉”,成品质量可控;配备专业除尘器,除尘效率高,排放浓度低,更有利于达到环保要求。
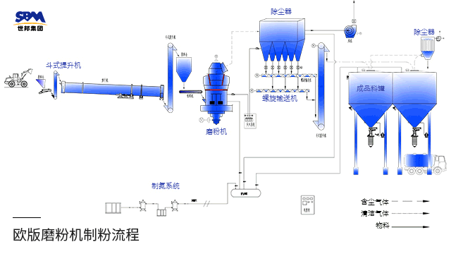
No.2工艺流程

▲工艺流程图
原煤在储煤场预均化后,通过输送系统进入立磨或欧版磨,经历烘干、粉磨、分级后,成品煤粉由密相气体作加持输出至成品煤粉仓。
前列山东年产100万吨清洁煤粉示范线

使用设备:4台MTW215欧版磨粉机、配套给料、制粉、除尘、集粉、输送、储存、氮气保护装置等
加工物料:煤
进料粒度:<50mm
成品粒度:200目 通筛80%
No.2甘肃年产30万吨清洁煤粉生产线

使用设备:1台LM220立式磨粉机、配套除尘、风机、氮气保护、灭火、智能中控装置等
加工物料:煤
进料粒度:≤40mm
成品粒度:200目 (0.074mm), D80
结语
转变煤炭生产方式,提高使用率,发展清洁高效煤粉,或成为大气污染治理的又一助力项。世邦集团致力打造环保、清洁、高效的煤粉设备,愿携手各方,助力磨粉行业走向绿色环保生产的新时代!
